Application Performance von Appdynamics Echtzeitanalyse von Transaktionen und Mikroservices
Der Beginn von Staffel 4 der Fantasy-Serie „Games of Thrones“ auf dem Streaming-Service „HBO GO“ im Frühjahr 2014 endete mit einem Crash. Rund 6,6 Millionen Zuschauer zählte bisher eine Folge durchschnittlich. Doch beim Start eines neuen Kapitels steigt die Zahl auch schon einmal auf fast das Doppelte. Jetzt kommt die Application Performance (APM) Software von Appdynamics zum Einsatz.
Anbieter zum Thema

Hierzulande noch weitgehend unbekannt, gehört AppDynamics dennoch zu den am schnellsten wachsenden APM-Anbietern weltweit. Der Hersteller ringt somit laut den Analysten, etwa Gartner, mit der „Application Intelligence-Plattform“ der etablierten Konkurrenz als auch neueren APM-Konkurrenten Kunden ab.
Die Suite sei das Ergebnis organischer Entwicklung und vermittle den Anwendern eine konsistente Sicht und schnelle Analyse-Ergebnisse. Appdynamics bietet die Software für den Einsatz vor Ort, als auch per Service (SaaS) an.
Seit dem Winter 2015 ist Ex-Adobe-Mitarbeiter David Wadhwani der Chief Executive Officer (CEO); nach Einnahme der Position konnte das Unternehmen eine Finanzierungsrunde mit 150 Millionen Dollar abschließen, so dass der gegenwärtige Wert des Unternehmens auf rund 2 Milliarden Dollar geschätzt wird. Dennoch kämpft die Company mit der Profitabilität.

Cisco nutzt 15.000 Agenten
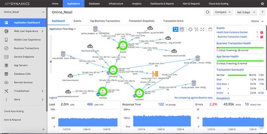
Weltweit zählt Appdynamics rund 140 Kunden, die derzeit größte Installation hat Cisco. Die Plattform setzt sich aus einem Controller und Agenten zusammen. Cisco setzt rund 15.000 Agenten und einen Controller ein. Damit konnte der Netzwerk-Konzern etwa seine Fehlalarme von rund 96 Prozent bei rund 88.000 Administrator-Alarmierungen im Jahr auf rund 3.000 senken.
Zu überwachen sind 2.000 physische Server und 5.000 virtuelle Maschinen für insgesamt über 200 Anwendungen. Als sich der Konzern im Mai 2013 erstmals aktiv mit Appdynamics im Rahmen eines Proof of Concept auf den wichtigsten Sicherheits-Scannern beschäftigte, hatte er im Vorjahr zudem einen Benutzeranstieg von 12 Prozent verzeichnet. Das durchschnittliche tägliche Transaktionsvolumen stieg von 5,5 Milliarden auf 6,37 Milliarden.
Appdynamics wurde schließlich weltweit in 23 Rechenzentren von Cisco in nur einer Woche installiert. Alle 15.000 Agenten berichten an einen zentralen, von Appdynamics-gehosteten SaaS-Controller.

Nitin Thakur, Technical Operations Manager der Cisco Security Technology Group, erläutert: „Vor Appdynamics waren Überstunden für unser Team im Network Operations Center (NOC) an der Tagesordnung. Selbst wenn das NOC-Team durchschnittlich nur fünf Minuten pro Fehlalarm aufgewendet hätte, waren das bereits 7.000 Personalstunden im Jahr.“
Artikelfiles und Artikellinks
(ID:43848223)